联系我们
地址:重庆市南岸区南坪西路3号9-24号
电话:023-62943142
手机:18983717889
传真:023-62986455
邮箱:1049418943@qq.com
Q Q:1049418943   349759778
网址:http://www.华霖市政.com/
公司地图
客户服务 当前位置:首页>客户服务>臭氧处理泳池水技术与应用现状解析
臭氧处理泳池水技术与应用现状解析
来源:重庆华霖市政工程有限公司    点击:1917 时间:2014-12-30 22:30:06

臭氧处理泳池水技术与应用现状解析

臭氧处理泳池水技术与应用现状解析

 

氯剂处理泳池水时与水中的有机物能反应生成三卤甲烷(THM),对人体健康有危害。臭氧的使用能改进水质,并能促进过滤,使池水更为清澈,目前在世界各国日益得到重视。本文全面介绍了臭氧泳池水处理技术发展情况并对2008年北京奥运会泳池水处理如何达到世界泳联对水中THM要求20μg/L作出分析。

 

臭氧应用改进了氯化法泳池水的水质

我国目前水处理过程中,广泛使用氯或氯化合物为杀菌剂,泳池水杀菌则几乎全依赖氯剂。

早在100年前人们就开始使用氯剂进行消毒,其中尤以元素氯可以迅速杀死大多数微生物,而且可以保持水中足够余氯使抑制作用得以保持而得到推广。氯具有价格低廉,来源方便的特点,在泳池水的处理上至今仍被继续大量采用。池中的污染物主要为尿素即由泳者带入的细菌。一个泳者据称能带入30~40亿个细菌及0.5克有机物。氯在杀死细菌的同时却与尿素、有机物形成氯化胺及三卤甲烷(THM),氯化胺的挥发性很大是造成室内游泳池大厅内特殊气味的主要化合物,对人的眼、耳、鼻、喉粘膜产生刺激。THM则已被确认为对小白鼠具有致癌性。美国环保局(EPA)于2001年7月23日在网络上公布了THM有害健康的论点,并称有些人由于长期饮用THM超标水(EPA标准为100μg/L),可能导致肺、肝及中枢神经系统的癌变,在泳池水中THM的存在,可通过人的呼吸、皮肤的呼吸及渗透对健康构成一定危害。环保工作者还发现THM一旦生成,在自然环境中不易分解而发挥到大气层中,在到达大气对流层后的半衰期可长达2~3个月,在此期间将造成对大气臭氧层的破坏,形成了对人类可持续发展的威胁。

针对以上问题,臭氧处理泳池水的技术得到了进一步发展。臭氧被证明是水处理过程中除氟以外最强的氧化剂,他首先能以比氯高出百倍的反应速度分解有机物,防止氯与尿素化合成氯胺,又能氧化THM的前驱物(Precursor),而使THM大大降低。此外,臭氧分解后在水中形成的羟基能够使多价金属离子水解成胶体化合物,通过砂滤器而被过滤掉,这不仅使水的感观得到改进,尤其是水中有机物被氧化分解,后又被过滤去除,因此即使为了防止交叉感染,泳池中还需保持0.5mg/L左右余氯,氯剂的投加量大为降低,一般只为单独使用氯剂的15~20%。

事后的经验证明,返回泳池水中的残留臭氧低于0.15mg/L时,并不会造成任何不利影响,即使长期游泳也不致产生健康危害,西方工业国家尤其是欧洲,不仅普遍接受这一事实,在约30000个泳池中使用臭氧,并进一步发展传统的德国标准,实现了完全取消氯剂的杀菌技术。这一技术主要在法国及一些非德语国家推广应用达30多年,积累了大量有益的经验,并为臭氧处理池水技术的发展提供了系统、实用的经验。美洲国家,包括美国近年来已注意到这一情况,开始大量采用臭氧技术,发展的势头很快,但在应用比例上还低于欧洲国家。

我国游泳运动发展得较晚,泳池的建设规模较小,臭氧技术应用不多。近期,随着对外开放,一些举行正式或国际比赛的泳池已按国家规定或规范设置臭氧处理装置。此外,一些公众性泳池、高档宾馆、小区的泳池也都提出了采用臭氧技术的要求。人们对于个人卫生的保护意识在“非典”的特殊时期中更是得到进一步加强。可见,我国臭氧处理泳池水技术必将得到加速发展。

 

臭氧处理泳池水技术发展现状

臭氧与氯剂相似,具有杀菌作用,并以快速百倍的反应速度,杀死水中常见的大肠杆菌,现已为众多科学家阐明,某些病原菌,例如病毒、阿米巴变形虫、囊胞等能抵抗氯剂,但却不能幸免而被臭氧杀死。臭氧的使用给泳者以一种可以安全游泳的宽慰。臭氧的另一作用是氧化性能力,他能防止造成泳池室内特殊臭味的化合物在水中的积累,包括泳者排泄物与氯反应生成的含氯有机物的积累,这些化合物有一氯胺、二氯胺、三氯胺、THM、氯化肌酸、氯尿等,他们中有不少本身具有色泽或臭味,并都属THM的前驱物。臭氧实际上是在不断的阻断这些前驱物的生成,使游泳池成为池水清澈、空气新鲜和眼睑、鼻膜无刺激的健身场所。当然,其中尤为重要的是水中THM的大幅度下降,是给予健身人们创造的最好条件。

臭氧的第三个作用就是协助砂滤去除金属盐类及有机物,这是由于有机物在氧化过程中极易成为多极化合物,并能与多价金属阳离子,如钙、镁、铁、铝等,结合成络合物,并成为微絮凝态而被砂滤去除。臭氧能使绿色池水变成蓝色、闪烁、清澈的水体而受到欢迎。

基于如何更好的发挥臭氧的以上三项作用,结合环保、卫生及经济考虑,臭氧处理泳池水的技术大致可分为四大类型即:

★ 全流量系统(Full-flow)

★ 分流量系统 (Slipstream)

★ UV-O3系统 (UV-Ozone)

 

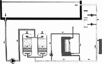
全流量系统

顾名思义,全流量系统就是全部泳池循环水与臭氧接触的方法,这一方法是早期应用臭氧处理池水广泛采用的方法,适宜于城市公众性、竞赛型、以及一些负荷大对池水水质及空气质量要求较高的游泳池。这一方法在20世纪70年代中开始在法、英被采用,由于改善了室内空气质量,因此可以减少新鲜空气的置换量,而大大节省电耗,尤其是冬季,所节省的能源完全可以抵消发生臭氧所增加的能耗。英、法等国均提出了泳池建设、运行指导文件,德国后期也在一些规范中作了修改,这一全流量臭氧系统在80年代得到了十分迅速的发展。

 臭氧投加量为循环水量的0.8-1.0 mg/L,一般采用由射流器中产生的负压发生臭氧,射流器中饱和了臭氧的水再与主管水流合并,并在接触罐中反应不低于二分钟以达到杀菌的目的。根据当时一些环保组织的推荐,要求返回泳池的残留臭氧应尽量降低。早期,欧洲引用德国经验,此残留值的最高容许值为0.05 mg/L,这样离开接触罐的水中残留的臭氧均要在活性炭臭氧破坏层内分解掉以保证返回池水中的臭氧低于0.05 mg/L。这一技术要求及设计方案在很大程度上限制了全路系统,因为要使臭氧与水有足够的反应时间,又要使残留系统的臭氧不超过0.05mg/L,就只有增加臭氧的投加量或者安装体积庞大的接触罐及活性炭破坏层,这样至少有30~40%臭氧白白浪费掉。这一方法还带来消耗活性炭,活性炭氧化而颗粒变小以至渗入水中,活性炭层易积累微生物,使池水浊度下降,过滤效率降低。此外,为了保持池水中有一定残留杀菌剂,还要加氯,使游离氯的含量保证在0.5-1.0 mg/L。八十年代的后期在世界卫生组织(WHO)发表了欧共体、美国的臭氧水中允许量,提出此值为0.1mg/L,并被绝大多数国家认可。从此,这项技术方案得到了进一步发展。九十年代,人们利用WHO放宽水中臭氧含量这一有利条件,在积累了许多全流量系统推广应用经验后,又推出了第二代臭氧处理方法,即分流量系统技术的产生。

分流量系统

英国的工程人员于八十年代初发现:

● 全流量系统时公众性泳池,即使部分臭氧能力停运,水质影响不大。

● 九十年代美国环境保护局(EPA)规定泳池大厅空气中最大允许量(8h接触)为0.1ppm(v)或0.2mg/L(wt),泳池水中臭氧含量即使在0.15 mg/L,空气质量仍符合要求,由此提出了针对全流量系统而言的所谓不脱除臭氧处理方法。

● 大部分池水循环为逆流并且循环次数大于6次,臭氧到达池内每一点的时间不超过五分钟,而臭氧的半衰期则为20分钟。由此提出了,只要使返回入池中的水中残留臭氧在0.05-0.15 mg/L之间,系统将保证得到各种指标的最佳值。

● 只要达到使全部池水在24小时内与臭氧接触一次,就可以保证其以全路系统杀菌的效果

综合以上观点,英国电工协会于1985-1986年在Cirencester体育中心室内泳池做了示范装置试验,试验结果由休闲—游泳协会的一些医学专家提出,结论是可以进一步削减氯用量,降低室内氯味,避免眼、鼻粘膜刺激,对消除气喘类病症提供了极为有利的条件。

九十年代中期,分流量系统流程问世。臭氧投加量为全流量系统的10~20%或0.1-0.2mg/L即可。实际运转时循环池水的20~ 25%进入射流管,臭氧投加量为0.6-1g/m3,经过不低于2分钟接触后与系统水混合,在加氯后返回泳池,活性炭分解器只在放空系统中安装以保障空气中臭氧低于0.1ppm。与全流量相比,分流量系统能节约50%以上的臭氧消耗。

分流量系统主要应用于已有公众性泳池的改建,特别在受到占地面积及资金限制时尤为首选方案。一些新建的50米标准池对象为学校、小区及酒店,即不像市政泳池或游乐池这样负荷较大,均可采用分流量系统。值得一提的是,在加拿大许多省内,包括安大略省、不列颠哥伦比亚省及阿尔巴脱省公众性泳池几乎全部采用分流量系统技术,即使对大型游乐池及比赛池也不例外。

目前,分流量系统继续在接触反应罐后加氯0.5-1.0 mg/L,但也有众多报道称,完全不加氯(溴)剂的泳池,即无氯泳池,在欧洲已得到推广。

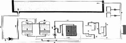
V-O3系统

在一个臭氧发生模块中增加一个紫外线灯管叫做UV-O3系统。这是分流量系统的进一步发展。它也是采用分流量系统技术,并将紫外线能激发臭氧活性,并加速其与水分子生成羟基游离基(OHˉ)的特点结合在一个模块中。OHˉ是臭氧与水反应后的活性物质,比次氯酸根(ClOˉ)的氧化能力大10-100倍,杀菌性能大3125倍,这是UV-O3系统的理论依据。过滤后的水管上,旁路部分水经UV-O3一体机处理后返回系统。

在UV一体机内池水经箱内增压泵,射流管与臭氧混合,并经接触反应罐反应后返回池系统内,由于紫外线的照射,增加了OH? 的生成,加速氧化与杀菌作用,并使离开接触罐的水中臭氧能得到充分分解。

UV-O3方法,不仅能保证与分流量方法一样的低臭氧投加量和同等的杀菌、氧化效果,而且避免了使泳池水中臭氧含量过高(例如 >0.15 mg/L)的危险。由于UV的作用接触罐的体积小,也不必使用活性炭分解臭氧,对保证水质透明度更有保证。

UV-O3系统的使用可以降低氯剂的用量,Phil Castle报导他们将多个条件相仿的泳池,进行全路、旁路及UV的对比试验,历时4个月,证明在满足杀菌、氧化要求的情况下,UV系统氯剂的用量可以进一步下降,并使水中结合氯、游离氯分别降到0.2 mg/L,0.4 mg/L以下,这在一定程度上使池水中的氯胺及THM得到大幅度降低,这对满足环保方面日益严格要求将是十分重要的。

在UV-O3系统中,臭氧与UV的协同作用生成羟基游离基(OH-)可以加速有机氯的分解。游离基的生成及与有机污染物的作用在UV光学作用下,几乎是瞬间完成的,时间极短,并只有在UV光照下才能进行,因此臭氧不会进入池水中,过程的安全性更高。

试验证明,UV-O3系统的高效过程其优点可归纳如下:

● 高效控制微生物

● 大幅度降低氯胺,三卤甲烷

● 水透明性高,水质优。

● 室内空气新鲜

● 降低对皮肤,眼睛的刺激

● 对游泳者及工作人员不产生不利健康的物质

● 避免使用活性炭罐的麻烦及卫生方面的问题 

● 降低水中游离氯含量

● 需用厂房面积小,安装、操作容易,维护也较简单

UV-O3系统在一些高档泳池中已得到大量使用。近年来在比赛用泳池中也得到大量推广。

臭氧水处理技术的安全问题

臭氧对人体有害已得到证实,防止它对人们的不利有相关联的两个因素:一是空气中的臭氧含量应不大于0.1ppm,这一点并不难做到,因为大概在0.01ppm时人们的嗅觉就能发现臭氧的存在,采用相应措施就能避免事故的发生,这一点臭氧发生器的供应商对其产品均有严格的操作说明,所以只要遵照要求即可。二是泳池水中氯胺与三卤甲烷(THM) 问题,其中氯胺虽有臭味但毒性不大,本身就是一种杀菌剂,脱除THM的化合物;THM却是一项众多医学专家十分关注的问题。

关于THM在以臭氧杀菌的泳池中,WHO在2000年进行了许多工业国家的调查,其结果可综合如下表1:

世界各国泳池水标准中均规定THM最高含量应低于100μg/L。这个要求大部分以臭氧为主的杀菌技术是完全可以满足的。最近世界泳联(FINA)提出的“FINA2002-2005手册”THM容许量定为20μg/L,评价认为只要严格操作,降低氯的投加量,这一指标也是可以实现的。UV与O3结合的一体机在这方面呼声更高。我国目前生活饮用水执行100μg/L,对于游泳池水中THM的含量未做规定,如也以100μg/L要求,对于一些以氯剂处理的泳池水估计很难达到,国外70-80年代THM含量在150-450μg/L左右,由于THM指标的限制,促使泳池业主推广应用了臭氧杀菌技术。2008年奥运会之后,泳池水THM指标普遍已经达到世界泳联要求,大大推动我国臭氧处理泳池水技术及应用的发展。